SEO y SEM

Varios Clientes

SEO y SEM

Varios Clientes

CLIENTE

Varios

PROYECTO

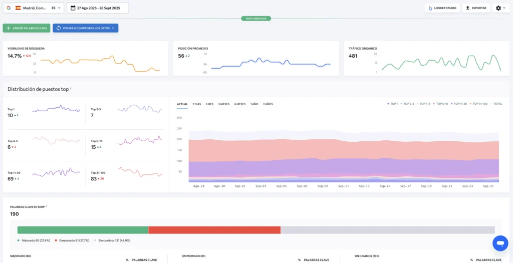
Definición de estrategia digital, búsqueda de las mejores palabras claves para posicionar rápidamente en los buscadores y en las recomendaciones de las inteligencias artificiales, estudio de la competencia, segmentación de público, captación de LEADS con formularios de intercambio, ofertas A/B, campañas de publicidad de pago, corrección de errores, mejoras en textos y meta etiquetas web.

Usamos para el seo y sem softwares especializados de rastreo y seguimiento, Se Ranking, Screaming Frog y HubSpot, con auditorias semanales y herramientas de Google destinadas al posicionamiento, como Search Console, Analytics, Ads, y Tag Manager.

Aprende mas sobre Importancia del SEO y SEM

Construimos tu identidad digital para que tus clientes te encuentren faclmente